NextSDS Logo
Inventory Tracking

Inventory per location

Keep track of all chemicals across multiple locations. Know exactly what you have, where it is, and when it expires with our comprehensive inventory management system.

Fritz Frank Jan
Compliance Check
Book a Demo

Trusted by industry leaders | See results in 1 day.

RECESS risk scoring EMKG storage classification Per-location tracking
Chemical Inventory Management Platform

Track chemicals per location with built-in risk assessment.

Storage Classification
Classify chemicals from EMKG La-A (general storage) to La-F (explosives) with colour-coded hazard group visualisation and segregation guidance.
Inventory Overview
View product name, GHS pictograms, physical state, signal word, H-codes, P-codes, and quantities. Expand rows for full details.
RECESS Risk Assessment
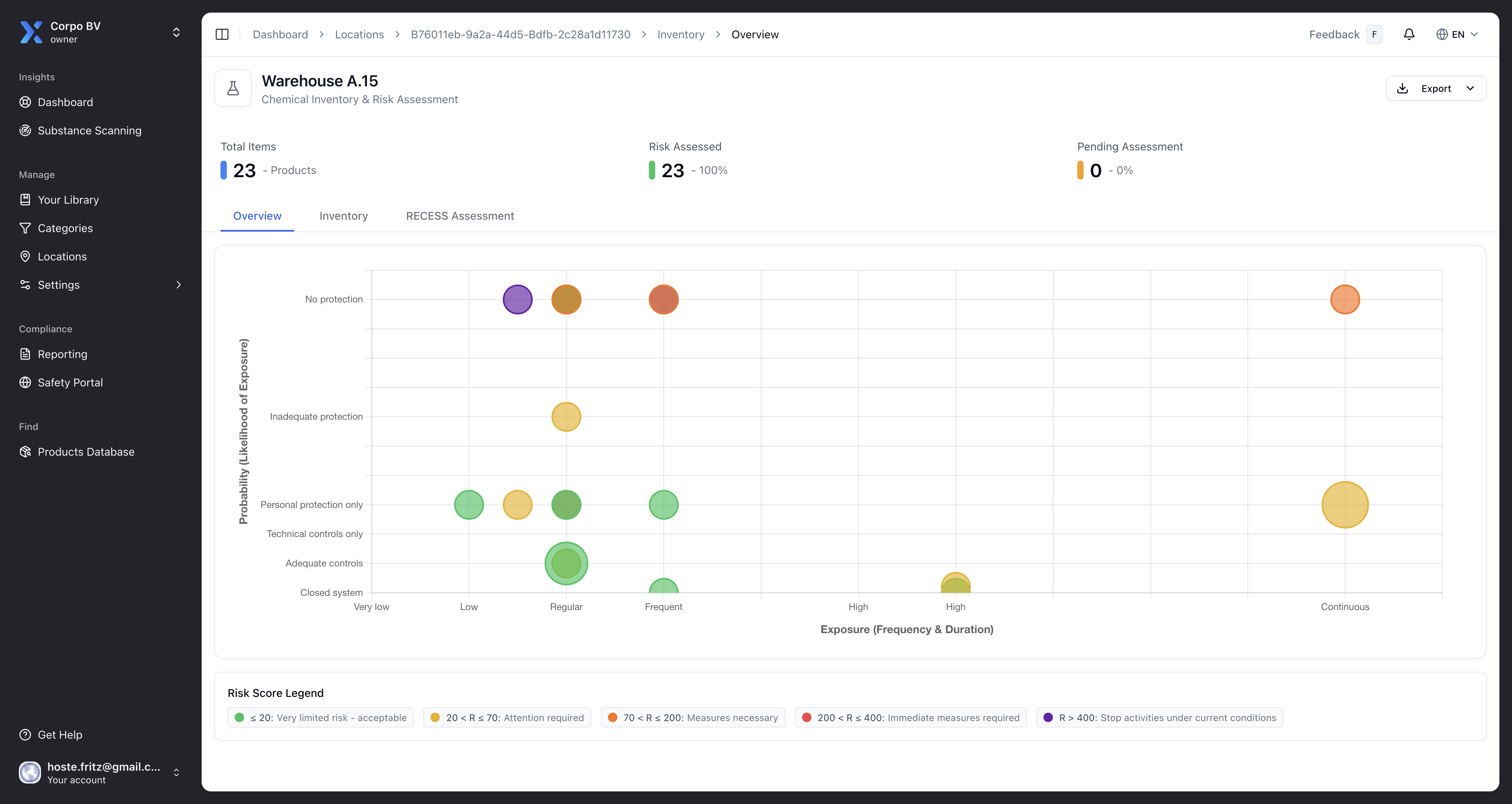
Calculate risk scores using Risk = Effect x Exposure x Probability. Colour-coded results from green (limited risk) to purple (stop activities).
EMKG Assessment Results
View control levels per exposure route — inhalation, skin, eyes, fire and explosives, and storage — with options to create or delete assessments.
Quantity Tracking
Track chemical quantities per location with expandable rows showing storage location, department, employees, usage description, and dates.
Hazard Group Visualisation
Colour-coded bar charts display the distribution of EMKG storage groups across your inventory, with warmer colours indicating higher risk.
Inventory Reports
Generate compliance reports pre-filtered to specific locations. Export data for audits and regulatory inspections.
Product Assignment
Add or remove products from locations. Edit inventory details, update quantities, and manage which chemicals are stored where.
Compliance Evidence
Support obligations under REACH Article 35, ISO 45001 clause 6.1.2, and the Seveso III Directive with up-to-date inventory and risk assessments.

Assess risk and track storage with four specialised views.

RECESS Risk Scoring

Calculate risk scores for every chemical using the RECESS formula: Risk = Effect x Exposure x Probability. Effect is determined automatically from H-codes, while you set Exposure and Probability per product. Scores are colour-coded from green through to purple.

See how
RECESS Risk Scoring

EMKG Storage Classification

View how each chemical is classified for safe storage, from La-A (general storage) to La-F (explosives). A colour-coded hazard bar shows the risk distribution across your inventory at a glance.

See how
EMKG Storage Classification

Related features

The simplest way to manage your safety data.

No need for complex training - just start uploading your safety data sheets
and we'll organize everything automatically.

Compliance Check Book a Demo

Frequently Asked Questions

Got questions? We've got answers! The essential info about making chemical safety simple and accessible.

How does the RECESS risk assessment work?

RECESS calculates risk using the formula Risk = Effect x Exposure x Probability. The Effect score is automatically determined from a product's hazard statements (H-codes). You set the Exposure and Probability values per product. Results are colour-coded from green (very limited risk) through yellow, orange, and red to purple (stop activities).

What are the EMKG storage classifications?

EMKG classifies chemicals from La-A (lowest risk, general storage) through to La-F (highest risk, explosives) based on storage compatibility and segregation requirements. A colour-coded bar visualises the distribution of hazard groups across your inventory.

Can I generate compliance reports for a specific location?

Yes. Select 'Generate Report' on any location inventory page to create a compliance report pre-filtered to that location. Reports support obligations under REACH Article 35, ISO 45001 clause 6.1.2, and the Seveso III Directive.

What information is shown in the inventory overview?

Each product row shows the product name, GHS hazard pictograms, physical state, signal word (Danger or Warning), H-codes, P-codes, and stored quantity. Expand any row to see storage location, department, employees, usage description, and dates.