Keep track of all chemicals across multiple locations. Know exactly what you have, where it is, and when it expires with our comprehensive inventory management system.
Trusted by industry leaders | See results in 1 day.
 
  
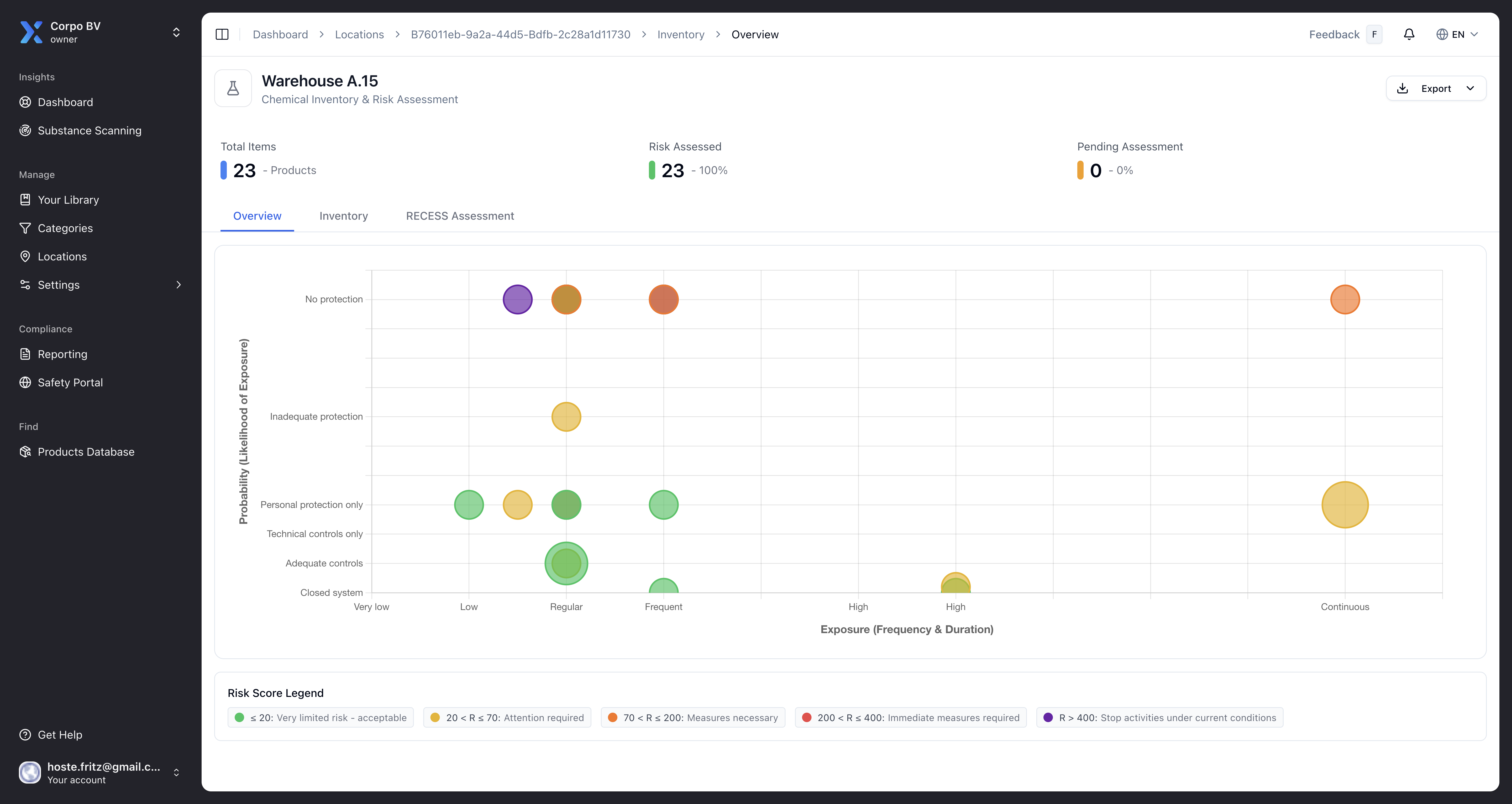
 Track chemicals across multiple sites, buildings, rooms, and storage areas. Get real-time visibility into your entire chemical inventory.
See how 
 Never let chemicals expire unexpectedly. Receive automatic notifications for upcoming expirations and maintain compliance with storage regulations.
See how 
 
No need for complex training - just start uploading your safety data sheets
 and we'll organize everything automatically.
Got questions? We've got answers! The essential info about making chemical safety simple and accessible.
Create a hierarchical location structure with sites, buildings, rooms, and storage areas. Assign chemicals to specific locations and get real-time visibility across your entire organization.
Yes! Configure alert thresholds for each chemical or location. Receive notifications days, weeks, or months before expiration to ensure timely action.
Track individual containers with quantities, batch numbers, and expiry dates. Monitor consumption, transfers between locations, and receive low-stock alerts.
Absolutely. Export inventory data by location, chemical type, hazard class, or custom filters. Generate compliance reports for audits and regulatory inspections.